통계 & 인사이트 기능으로는 우리 사이트는 고객 신뢰를 얼마나 잘 관리하고 있는지, 알파리뷰를 얼마나 잘 활용하고 있는지 점검해볼 수 있어요. 이제 주기적으로 사이트 현황을 진단해, 알파리뷰 사용효과를 높여보세요!
그래프 & 테이블 사용법
1.
그래프 우측 상단에 “데이트 피커”를 지정해 확인하고 싶은 데이터 기간을 지정하거나, “일간/주간/월간” 보기 버튼을 클릭해 묶어볼 데이터 기간을 선택할 수 있어요.
2.
테이블 제목의 드롭다운을 선택해 다양한 종류의 데이터를 확인할 수 있어요.
상품 만족도와 리뷰 수 계산 시 관리자 리뷰와 복사된 리뷰는 제외되었어요!
상품 만족도
통계 페이지에 접속하면, 상품 만족도를 확인할 수 있어요. 상품 만족도는 “평균평점” 데이터예요.
리뷰는 VoC(Voice of Customer)이자 고객 신뢰의 결정체입니다. 우리 상품은 고객에게 얼마나 신뢰받고 있는지, “상품 만족도” 데이터로 살펴보세요.
하단으로 스크롤을 내려보면, 상품 동향 테이블이 표시돼요. 주목할 만한 상품을 알려드려요.
좌측 테이블
우측 테이블
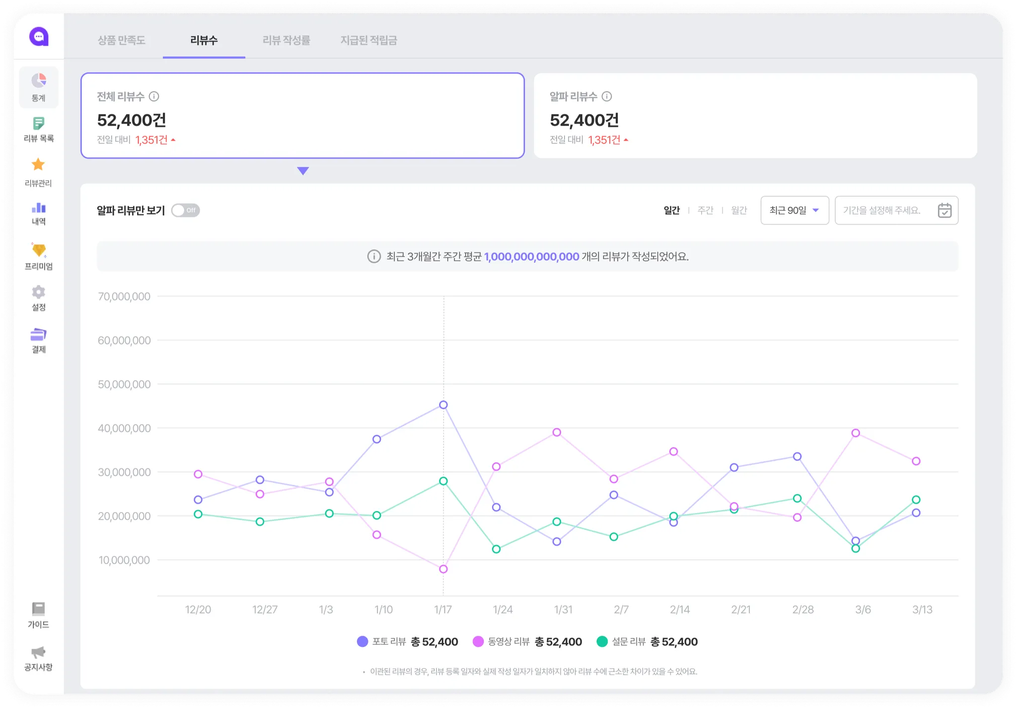
리뷰 수
리뷰는 상품에 대한 “증명”입니다. 따라서 많은 리뷰를 노출하는 게 중요하겠죠? “리뷰 수” 데이터를 통해 우리 사이트는 얼마나 많은 리뷰를 보여주고 있는지, 알파리뷰를 통해 얼마나 많은 리뷰가 작성되고 있는지 살펴보세요.
전체 리뷰 수
전체 리뷰 수 데이터 확인 시 포토/동영상/설문 리뷰 수를 함께 확인할 수 있어요. 양질의 리뷰가 충분히 표시되고 있는지 체크해볼 수 있어요.
(주의) 그래프에 표시되는 리뷰 수가 실제와 다를 수 있습니다. (세모 모양 클릭)
알파 리뷰 수
알파리뷰 수 데이터를 통해 알파리뷰를 통해 얼마나 많은 리뷰가 작성되고 있는지 솔루션 사용 효과를 확인해보세요. 일반리뷰/빠른리뷰/SNS리뷰의 비중을 확인할 수 있는 “리뷰 유형별 보기”와 회원/비회원의 리뷰 작성 비정을 확인할 수 있는 “회원 종류별 보기”가 지원됩니다.
리뷰 작성률
공통 기준 (세모 모양 클릭)
작성률이 충분히 높지 않다면?
리뷰 작성률
(리뷰 수/주문 수) * 100
평균 리뷰 작성 개수
하나의 주문 당 평균적으로 구매하는 상품 개수와 리뷰를 작성하는 상품 개수 
•
주문 당 구매 상품 수
◦
주문 상품 수 합 / 주문 건 수
•
리뷰 작성 개수
◦
모든 리뷰 수 / 주문 건 수
지급된 적립금
리뷰 작성 후 적립된 지급금 양을 확인해보세요. 적립금 지출량을 관리해 합리적인 마케팅 비용을 지출하세요.
주의) 그래프에 표시되는 데이터가 실제와 다를 수 있습니다. (세모 모양 클릭)















